Edge Delta Plans
2 minute read
Manage your Edge Delta Plan on the Plan tab of the Admin page. Edge Delta plans are token-based, tracking AI token usage rather than data volume.
Paid Plans
If you’re on a paid plan, the Plan page displays your subscription details, credit allocation, and AI token spending.

Plan Information
The page shows:
- Monthly cost - Your recurring subscription fee and next billing date
- User count - Number of users and per-user cost
- Billing Details - Last billing date and payment information
Credits
Credits are used to pay for AI token consumption. The Credits section displays:
- Monthly Credits - The credit amount included with your monthly subscription
- Purchased Credits - Any additional credits you’ve purchased beyond your monthly allocation
- Total Remaining - Your current available credit balance
A progress bar shows your credit usage at a glance.
Auto Buy Settings
Configure automatic credit purchases to ensure uninterrupted service:
- Enable/Disable - Toggle automatic credit purchases
- Increment - Amount of credits to purchase each time (when configured)
- Monthly Spend Cap - Maximum spending limit for automatic purchases (when configured)
Spending Summary
The bottom section displays:
- Summary panel - Shows total spend by AI model for the selected time period
- Spend by Model graph - Daily or monthly view of spending across different AI models (e.g., GPT-5, GPT-4.1)
- See Prices link - View detailed pricing information for AI models
Upgrade to Enterprise
Paid plan users can upgrade to Enterprise for additional benefits:
- Custom pricing and seat count
- Volume discounts
- Custom credit allocation
- Priority support & SLA
- Advanced governance (SSO, Audit Logs)
Click Contact Sales to discuss Enterprise options.
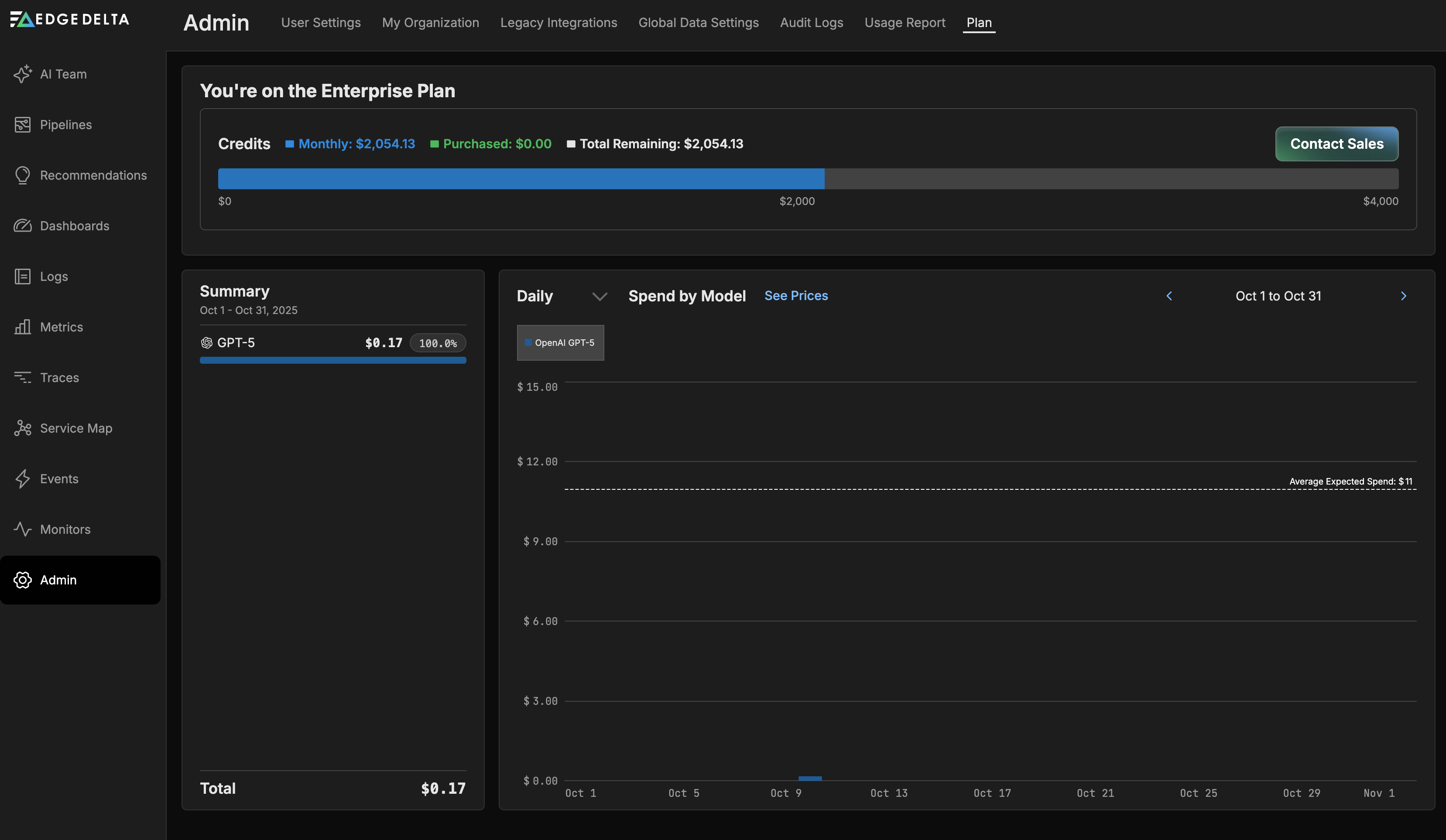
Enterprise Plan
Enterprise customers have custom credit allocations and pricing tailored to their needs.

The Enterprise Plan page displays:
- Credits breakdown - Monthly credits, Purchased credits, and Total Remaining balance
- Progress bar - Visual representation of credit usage against total allocation
- Summary - Spend by AI model with percentage breakdowns
- Spend by Model graph - Daily or monthly spend trends across AI models
- Contact Sales button - For plan adjustments and support
Visit Edge Delta Pricing to view detailed pricing information, or contact Sales to discuss your requirements.