Edge Delta Usage Report
2 minute read
Click Admin and select the Usage Report tab to view your organization’s data usage.
The Usage Report has two tabs: Token Usage and Data Usage.
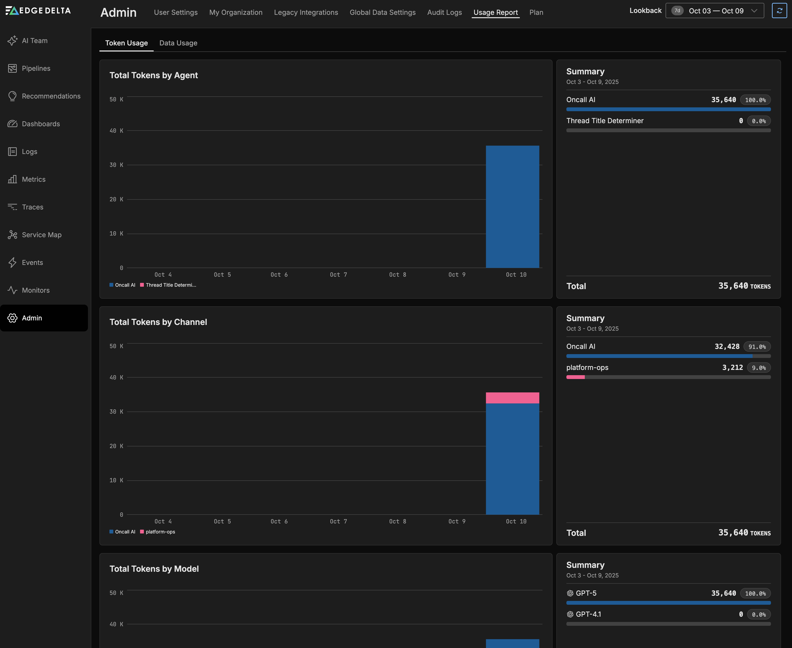
Token Usage
The Token Usage tab displays AI token consumption metrics across three dimensions:

Total Tokens by Agent: Shows token usage broken down by AI agent (e.g., Oncall AI, Thread Title Determiner). The summary panel displays total tokens consumed by each agent with percentage breakdowns.
Total Tokens by Channel: Displays token consumption organized by communication channel (e.g., Oncall AI, platform-ops). This helps track AI usage across different teams or use cases.
Total Tokens by Model: Shows which AI models are being used (e.g., GPT-5, GPT-4.1) and their respective token consumption. This helps monitor model usage and associated costs.
Each graph includes a summary panel showing the total token count for the selected time period, with detailed breakdowns and percentages for each category.
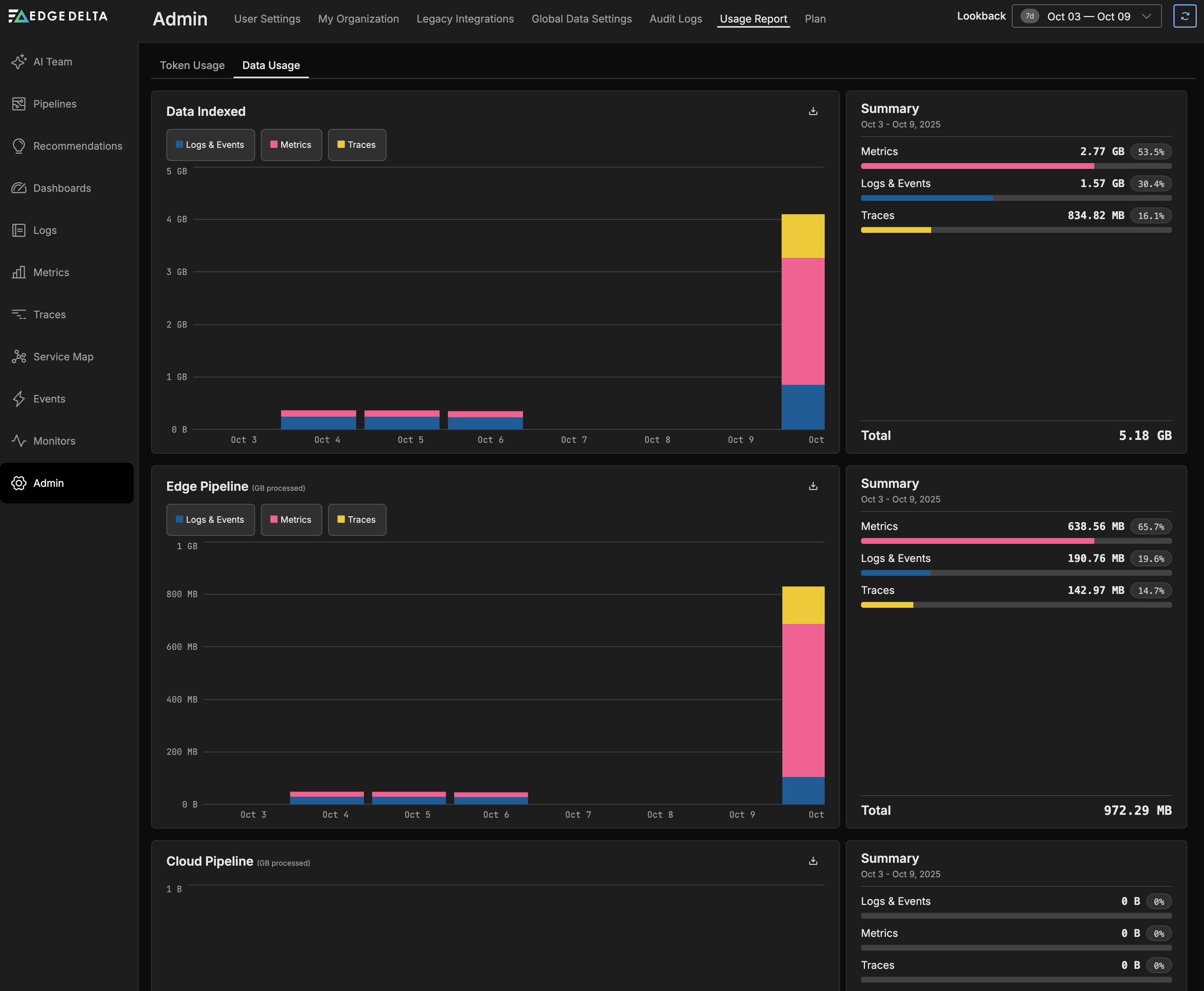
Data Usage
The Data Usage tab shows your organization’s telemetry data usage across the following dimensions:

Data Indexed: The data ingested by the Edge Delta Observability Platform (i.e. sent to the Edge Delta destinations) to power the Edge Delta dashboards and data explorers, split by Logs & Events, Metrics, and Traces. Data sent to third party destinations is not included here.
Edge Pipeline (GB processed): The telemetry data processed by Edge Delta agents at the edge, broken down by Logs & Events, Metrics, and Traces.
Cloud Pipeline (GB processed): The data volume processed by your Cloud pipelines, if you have any, categorized by Logs & Events, Metrics, and Traces.
Cloud Pipeline Compute Units: The cumulative bandwidth capacity allocated to Cloud pipelines. See Compute Units for more details.
Each graph includes a summary panel showing totals for the selected time period, with detailed breakdowns and percentages for each data type.
Filter and View Usage Data
You can hover over a specific entry on any graph to view detailed information for that time period, and you can specify a particular lookback period using the date range selector in the upper right corner.

Throttled Data
When a data ingestion limit is reached, the Edge Delta agent will be throttled.
Note: Edge Delta agent logs do not contribute to your ingestion limits.